Skip to content

Container Details

The Container Details page gives a deep view into a single container — whether it is currently running or has already finished. The page has three sections, each reachable via jump-chips in the sticky header: Info, Metrics, and Logs.

  • Back button — Returns to the previous page.
  • Status chip — Shows Running (green) or Finished (grey).
  • Container name (and external ID if available).
  • Section chips — Click Info, Metrics, or Logs to scroll to that section.
  • Date range picker — Controls the time range for metrics and logs. Defaults to the container’s start time → now (if running) or start → finish (if finished). A special “Container start → Container end” preset is available.
Gameye Admin — Container Details info panel Gameye Admin — Container Details info panel

Displays key metadata in a grid:

FieldDescription
StatusRunning / Finished.
ApplicationApplication name.
OrganizationOwning organization.
RegionWhere the container is running.
HostnameNode hostname.
IP AddressNode IP.
TagDocker image tag in use.
Node PoolPool assignment.
Started AtStart timestamp.
Finished AtEnd timestamp (only shown if the container has finished).
CPU CoresAllocated CPU.
MemoryAllocated RAM.
External IDExternal reference (if applicable).
PortsMapped port list.
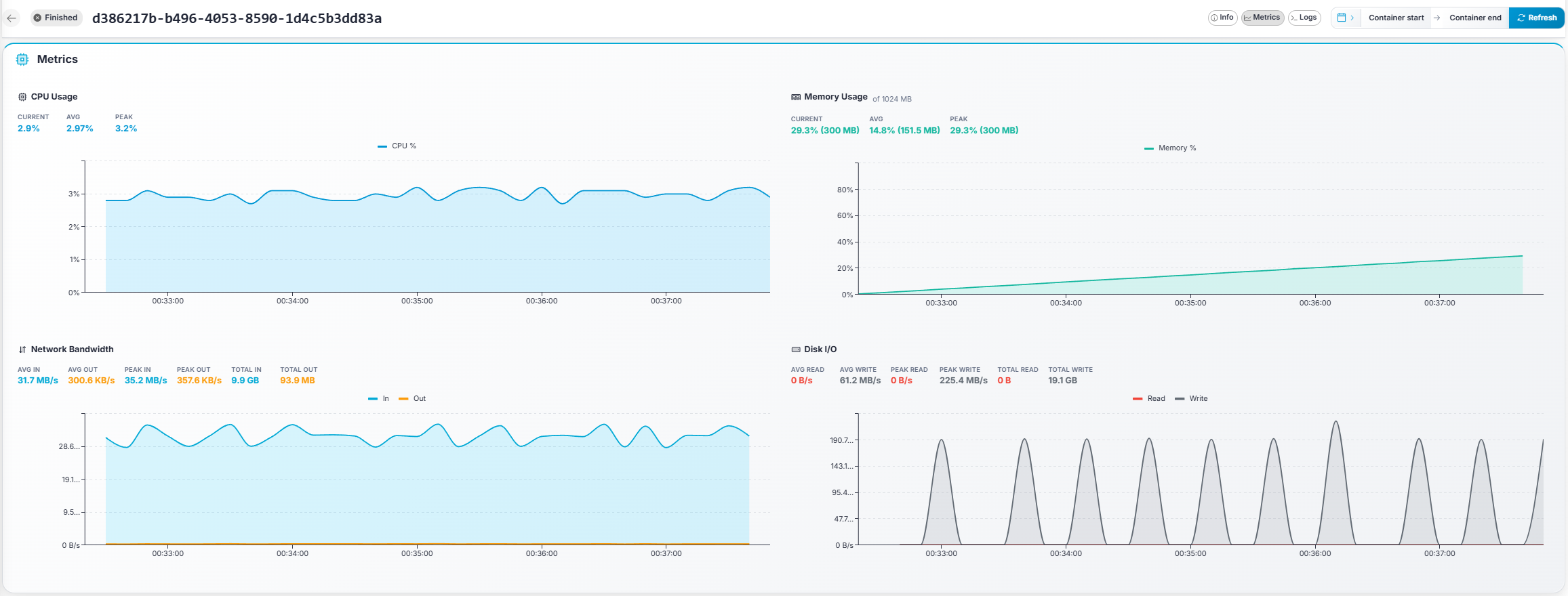
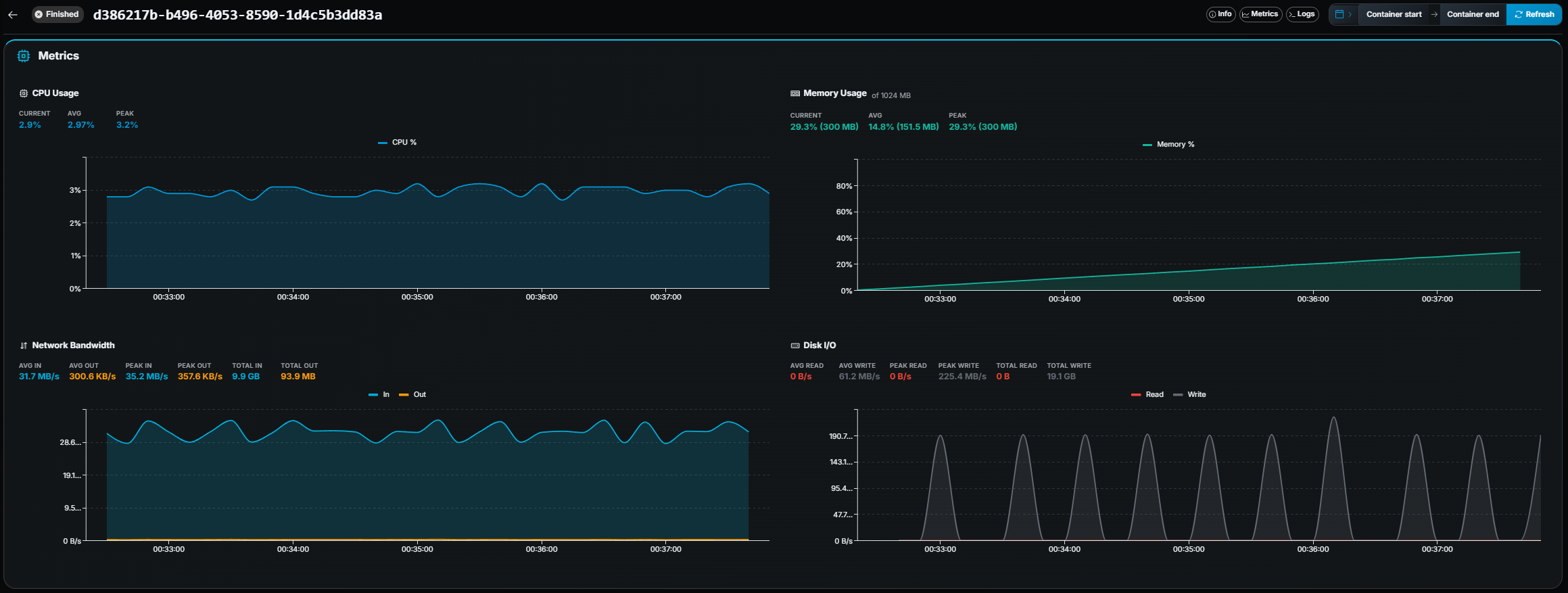
Gameye Admin — Container Details metrics charts Gameye Admin — Container Details metrics charts

Four interactive line charts with summary statistics:

ChartMetrics shown
CPU UsageCPU %, with Current / Avg / Peak stats.
Memory UsageMemory %, with Current / Avg / Peak stats (and MB values when available). Shows the limit if a memory cap is set.
Network BandwidthIn / Out bytes/s, with Avg / Peak / Total for each direction.
Disk I/ORead / Write bytes/s, with Avg / Peak / Total for each direction.

Brush-to-zoom: Click and drag on any chart to zoom into a time range. The date range picker updates automatically.

Gameye Admin — Container Details logs panel Gameye Admin — Container Details logs panel
  • Server-side search — Type a query in the search field. Matching logs are highlighted and the total count updates.
  • ANSI color support — Logs are rendered with full ANSI color codes, so colored output from your game server is displayed correctly.
  • Live tail — Click the ▶ Tail button to stream new log lines in real time. The log view auto-scrolls to the bottom. Click ⏸ Pause to stop.
  • Infinite scroll — Scroll up to load older log lines, scroll down to load newer lines.
  • Download — Click the Download button to download the full log file (from container start to end) as a .txt file.
  • Log histogram minimap — A small bar chart above the log panel shows log density over time, giving a quick visual overview of when activity occurred.
  • New-logs notification — If you scroll up while tailing, a notification shows how many new lines arrived. Click it to jump to the latest.